Manual de Instalación y Configuración

Guía de Configuración: Integración de Kilo Code con LM Studio local

Paso 1: Instalación de la extensión

Busca la extensión "Kilo Code: AI Coding agent, Copilot, and Autocomplete" dentro del IDE Visual Studio Code y descárgala.

Una vez descargada, aparecerá un nuevo icono de la extensión en tu panel; haz clic en él para entrar.

Paso 2: Registro y Autenticación

Inicia el proceso de registro en Kilo Code.

Recibirás un código de verificación que deberás introducir para autorizar el dispositivo.

Completa el proceso hasta recibir el mensaje que confirma que la autorización ha sido exitosa.

Paso 3: Selección del modo de asistencia

En el menú principal de la extensión, selecciona la opción "Code". +1

Esto configurará al agente específicamente para ayudarte a la hora de escribir, modificar y refactorizar código. +1

Paso 4: Configuración del proveedor de API en Kilo Code

Entra al apartado de configuración ("Settings") para elegir el modelo. +1

Mantén el campo llamado "Configuration Profile" en la opción "default".

En el menú desplegable de "API Provider", busca y selecciona "LM Studio".

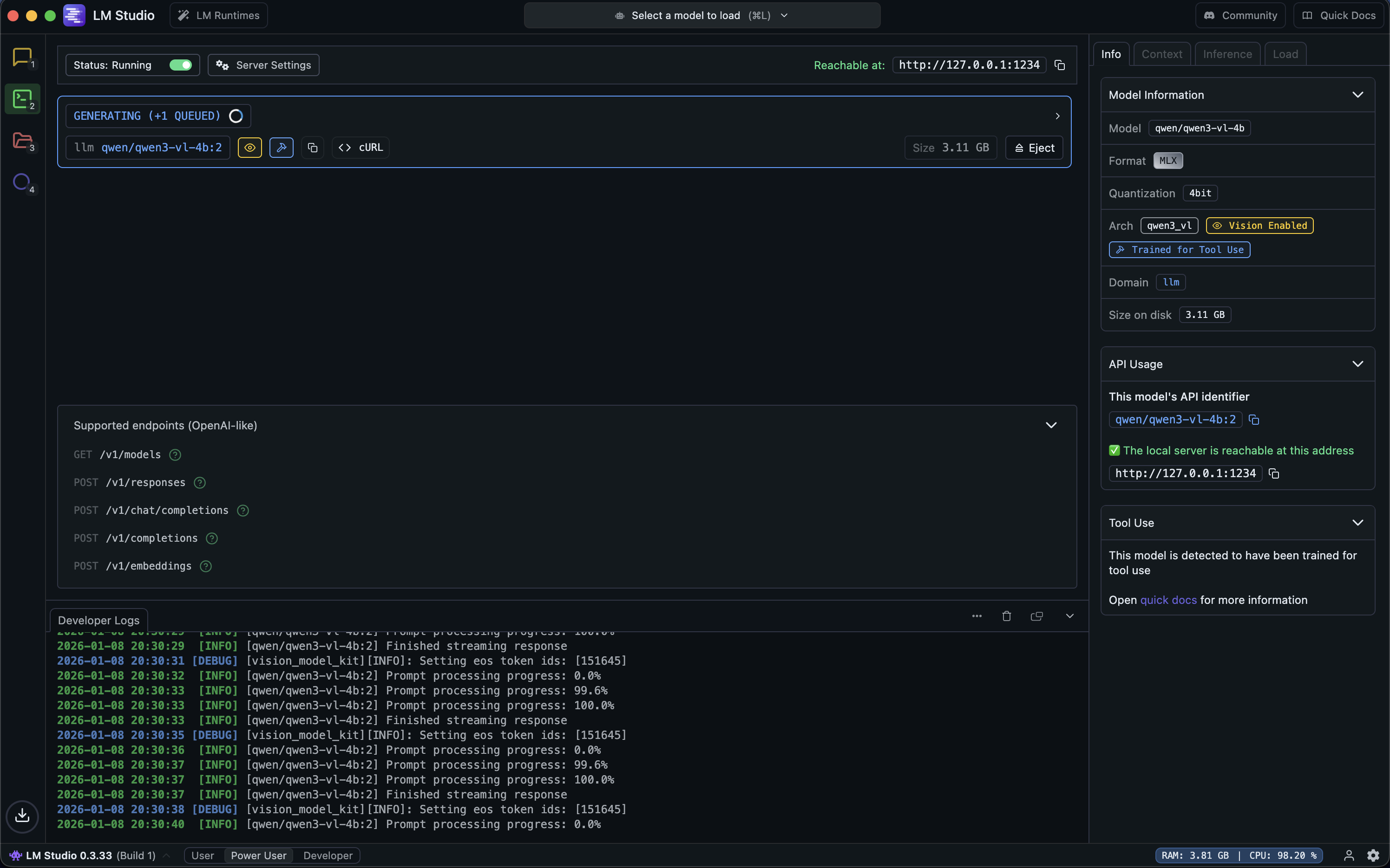
Paso 5: Activación del servidor en LM Studio

Abre tu aplicación de LM Studio y dirígete al apartado "Developer".

Activa el interruptor de estado (status).

Tras activarlo, el estado cambiará a "Running" y la aplicación te proporcionará una dirección IP local (por ejemplo, http://127.0.0.1:1234). +1

Paso 6: Enlace del modelo local con Visual Studio Code

Vuelve a los ajustes de Kilo Code en tu editor.

Pega la dirección IP que te dio LM Studio en el campo "Base URL". +1

En el apartado "Model ID", selecciona el modelo que hayas descargado y quieras utilizar (por ejemplo, qwen/qwen3-vl-4b). +1

Para aplicar los cambios, presiona el botón "Save" y a continuación haz clic en "Done".

Paso 7: Prueba y verificación del funcionamiento

Realiza una petición sencilla al modelo para comprobar que responde (por ejemplo: "haz una página web sencilla con un título que diga PROBANDO KILO CODE").

Si lo deseas, puedes ir a la ventana de LM Studio para observar en los registros cómo el modelo empieza a trabajar y procesar tu petición.

Para asegurarte definitivamente de que Visual Studio Code está conectado a tu servidor local, pregúntale directamente al asistente en el chat: "¿qué modelo de LLM estás usando?".

El asistente deberá responderte confirmando exactamente el modelo que configuraste en el Paso 6 (por ejemplo, el modelo Qwen3-VL-4B).